Users
Get a snapshot view of users who recently triggered a placement in your app, see their user journey, revenue events and more.
To view information about users who've recently triggered a placement in your app, click on the Users button in the sidebar. Looking for a summary of how Superwall keeps subscription states in sync and where this data surfaces? See Subscription Management.
Once there, you'll see a list of users who've had a session within the last 24 hours by default (or you can filter them by a specific event):
Searching by user identifier
If you need to find a specific user, use the search box at the top:
This will find users by their Superwall identifier (i.e. $SuperwallAlias:44409AAF-244D-9F08-A18A-8F66B52FDZ01). Hit Enter once you've copied or typed in an identifier, and the matched user's details will display.
Filtering by event
Use the toggle at the right-hand side to toggle by a specific placement or standard placement (such as session start, app close, app open, etc).
Below, Superwall displays all of the users who have opened a paywall the last 24 hours:
Any placements that are specific to your own app (i.e. ones that you've manually added to a campaign) will show with your app's logo next to it. All of Superwall's standard placements will have a Superwall logo.
Another great use of the Users dashboard? Get a quick preview of how many times one of your placements has fired within the last day. Choose one from the placement toggle, and then you can quickly see how many times it's been hit by the resulting users Superwall returns.
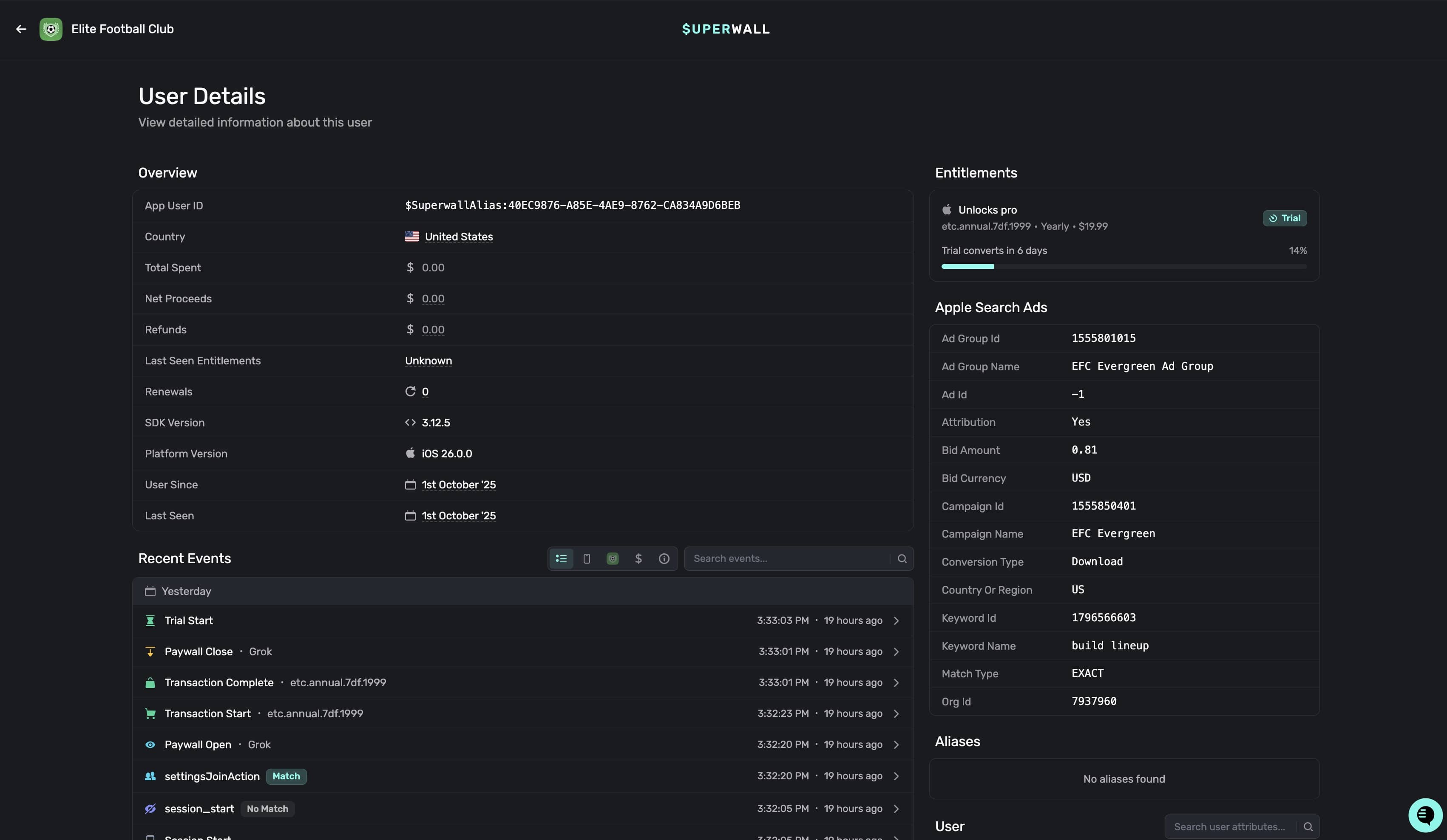
Viewing user profiles
To see more details about a user, click anywhere on one of the rows. Then, the user profile will be presented where you can review revenue events, SDK events, and more:
It's divided into these sections:
- Overview: Displays key user information including App User ID, Country, Total Spent, SDK Version, and user registration/last seen dates.
- Recent Events: View revenue events and conversions, SDK events, and see the overall breadcrumb of actions the user has taken. You can filter or search by certain events as well.
- Entitlements: Displays any active entitlements the user has attached, how long they'll be active and their corresponding identifiers. See "Granting entitlements" below for more.
- Aliases: Any alias that Superwall has assigned the user will show here. Read more about how user aliases are created here.
- Apple Search Ads: If you have the Apple Search Ads integration activated, you'll see any A.S.A. data that relates to the user (such as the keywords used which led to install, etc).
- User: This houses basic information about the user, such as their install date, user seed and more.
- Device: The user's device details. All device attributes are searchable here as well.
The user profile contains a wealth of information. You can search events by name by using the Search Events textbox, and quickly filter by event domains using the toggle at the top-right of the event browser:
The domains of events you can search and filter by are:
- Overview: The default option, this shows all of the key events from today.
- Superwall Events: These are events automatically tracked by Superwall.
- App Events: Placements that you've manually added to a campaign.
- Subscriptions Events: Any transactions, trial starts, and similar subscription events.
- All Events: Displays every single event that's occurred today.
Click on any of them to see more information about the event:
Granting entitlements
You can manually grant a user any entitlement your app offers. This is useful for activating pro features for someone, handling support issues, and more.
To grant an entitlement, click on the + icon:

Then, select an entitlement, expiration date, and optionally a reason for granting it:

Click on the Grant Entitlement button to save your changes.
To revoke any entitlement you've granted, click on the Trash icon:

If you are using a purchase controller, take care to follow our implementation guide. For example, manually granted entitlements register in our SDK as web entitlements. If you aren't accounting for those in your purchase controller code, manually granted entitlements will not work. See the example linked above under "Complete example for iOS" for guidance.
How is this guide?
Surveys
Adding a paywall exit or post-purchase survey is a great way to boost conversion and get feedback on why users declined or purchased from your paywall. Once you've configured a survey, it can be attached to multiple paywalls. A user will only ever see a specific survey once unless you reset its responses.
Subscription Management
See how Superwall manages subscription states end-to-end, surface that data in the dashboard, and distribute updates across your stack.